AI-Powered Impact Valuation
Impact intelligence built from the ground up.
ViPlatform delivers company-specific impact valuation alongside your financial reporting. Full audit trails from activity to societal value, with assumptions you can inspect and challenge.
What you get
Impact accounts that drive investment decisions.
Full Impact Report
Company-specific impact accounts across natural, human, and social capital with full methodology transparency.
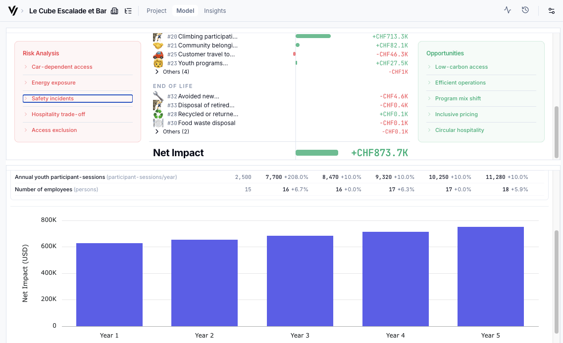
Risk & Opportunity Map
Where a company creates value and where it generates externalities. Impact risks that could become financial risks.
SROI & IMOIC Ratios
Bottom-up Social Return on Investment and Impact Multiple on Invested Capital, comparable across your portfolio.
Data Validation Checklist
Assumptions and data points to validate with investees. A roadmap for improving data quality over time.
Prediction Scenarios
Model how impact changes under different growth or operational scenarios before decisions are made.
Reporting KPIs
Reporting-ready by default. But the real value is what you do with the data before the report.
Our approach
Most impact tools simplify. We don't. Because real impact isn't simple.
We measure everything.
We include activities, pathways, and externalities without materiality filters deciding what counts. If it affects people or the environment, it goes into the analysis.
Most tools give you sector averages and call it precision. ViPlatform models 50–60 distinct pathways per company, each traced individually. That is the difference between a number you can defend and one you cannot explain.
We build from the ground up.
Each analysis is built custom for the specific company, activity by activity, capturing what makes each investment unique. No sector averages, no top-down shortcuts.
Two companies in the same sector can have completely different impact profiles. At €30K–€80K per traditional assessment, most investors can only afford to cover their top holdings. ViPlatform covers the full portfolio for a fraction of that cost.
We value what we measure.
Impact only becomes decision-grade when it is comparable. ViPlatform converts outcomes into societal value using state-of-the-art valuation methods, so you can compare across assets, defend your data to LPs, and make allocation decisions with confidence.
Every insight traces back to its source, methodology, and assumptions. No black boxes. When your LP asks how you arrived at a number, you can show them the full chain of evidence.
The methodology
Sustainability report in, societal value out. In minutes.
Every insight traces the full causal chain from what a company does to what that means for society, with complete transparency at every step. Typically 50-60 distinct pathways per company, each modelled individually.
Step 1
Activity
What the company actually does, broken into specific operations
Step 2
Output
Measurable direct results of those activities
Step 3
Outcome
Real-world changes for people and the environment
Step 4
Societal Value
Outcomes converted to comparable monetary terms
Example pathway
Every insight ViPlatform delivers can be traced back to its source document, the valuation method applied, and the assumptions made along the way. Nothing is a black box.
Built for investors
Designed for how you actually decide.
From pre-investment screening to LP reporting, every feature maps to the real workflow of impact and ESG leads at PE funds, family offices, and foundations.
Pre-Investment Screening
Assess targets with rapid go/no-go analysis. Compare multiple companies in minutes to check alignment with your impact mandates before committing capital.
Defensible Due Diligence
Strengthen your investment case with bottom-up, company-specific impact accounts. Validate claims and price externalities with data your IC and LPs will accept.
Portfolio Management
Engage portfolio companies with specific, actionable data. Move beyond annual reports to continuous impact intelligence across your entire portfolio.
Impact Reporting & Beyond
Reporting-ready by default. ViPlatform gives you the evidence base that makes SFDR, CSRD, and LP disclosures a by-product of good decision-making rather than a standalone compliance exercise.
Who we are
From the leaders in impact accounting.
ViPlatform is the technological evolution of Valuing Impact, founded by Samuel Vionnet — bringing a decade of impact valuation depth to a scalable software platform built for investors.
10+ years of impact valuation leadership
Valuing Impact pioneered the methodology that traces the full pathway from activity to societal value, a framework recognised across the field.
Methodology encoded into AI
That proven framework now runs as a scalable, agentic AI engine, transforming months of consulting labour into minutes of rigorous analysis.
Open methodology, shared progress
ViSoftware contributes to standards, publishes its approaches, and collaborates with others advancing the field. Pioneers, not perfectionists.
Get started
Ready to see what decision-grade impact valuation looks like?
AI-powered. Evidence-based. Ready in minutes, not months.
For impact/ESG leads and investment professionals at PE funds, family offices, and foundations.
